よく「Gainsightではどのようなダッシュボードを見られてますか?」と聞かれるのでご紹介したいと思います!
何を見るか?
まず、可視化を考えるとき、「何を見るか」を整理することが大切です。
Gainsightに入っているさまざまな情報をレポートやダッシュボードで可視化することができますが、ポイントは組織に落ちてきている目標、ヘルススコア、活動、 これらが連動し、測れるものになっているか?です。
Gainsightでは以下のような成果指標、先行指標、活動指標をセットしています。
これらが正しく動いているかを見ていくことが大切になります。

成果指標 - 顧客全体の状況を把握
まずはGRR, NRR、これに影響するリスクを可視化しています。
GRR/NRRとヘルススコアに相関が強いので、ヘルススコアも見ながら全体の顧客ベースを把握していきます。

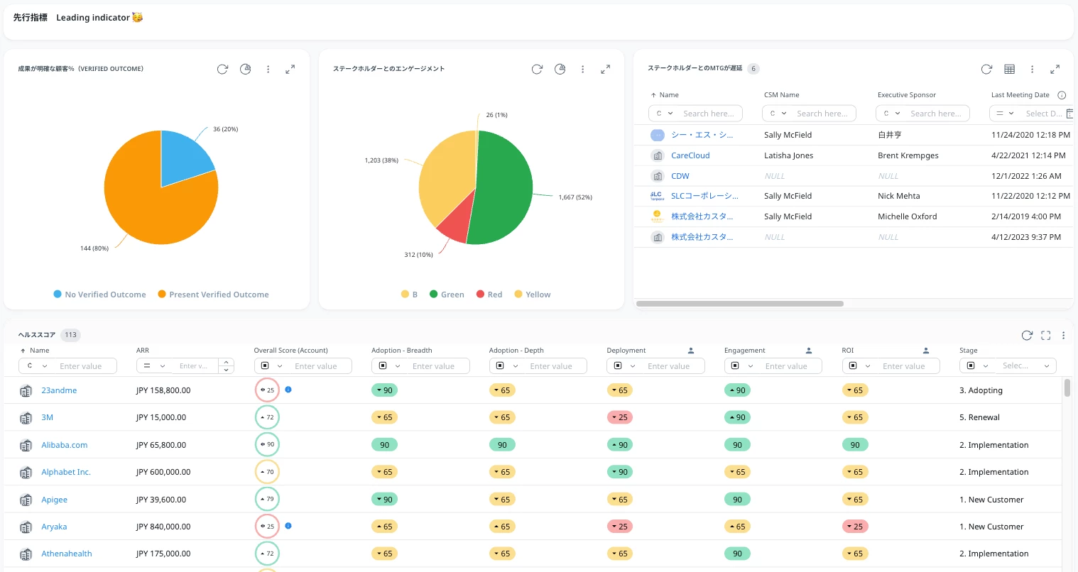
先行指標 - 結果が出る手前の情報を元にアクションを決める
特に重要度の高い(リスクやチャンスに直結する)ヘルススコアやステージの分布、リスクのある顧客の詳細を見にいきます。


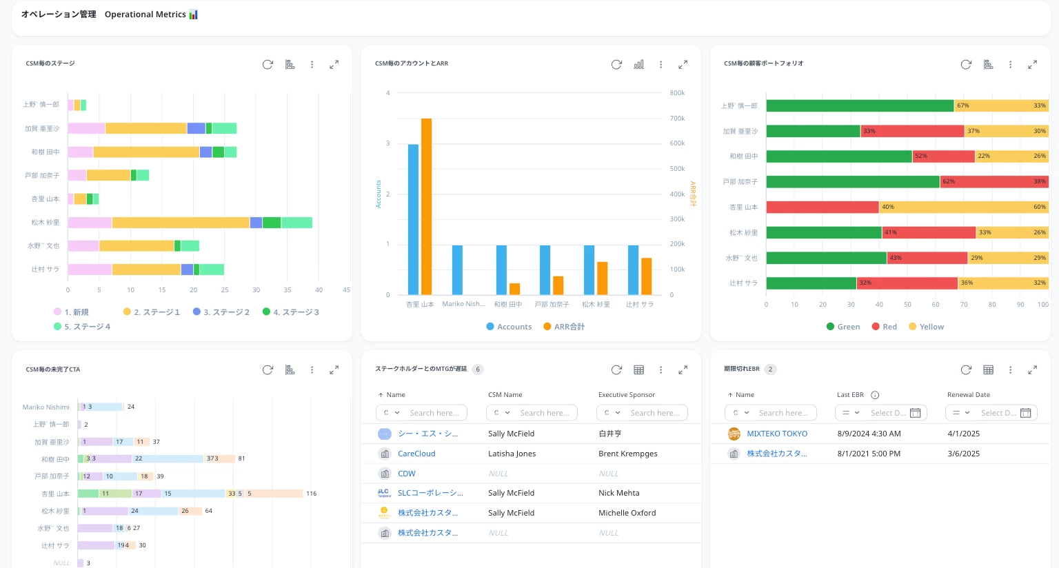
活動指標 - 各メンバーの活動状況を可視化
それぞれのヘルススコアを上げるために必要な活動(ビジネスレビュー開催日、ステークホルダーとのミーティング実施)やCSM毎のヘルススコア、ステージ分布、サクセスプランの進捗を見ていきます。


このように成果指標→先行指標→活動指標が正しく設計できるとこの一つのダッシュボードから組織として共通で見るポイントを絞り、活動が正しくできているかを測ることができるようになります。
ぜひご参考にしてみてください!