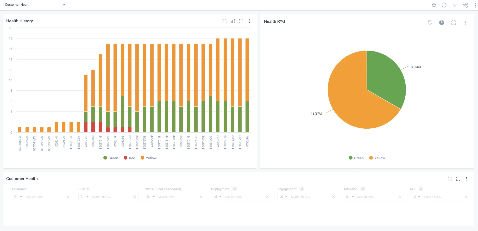
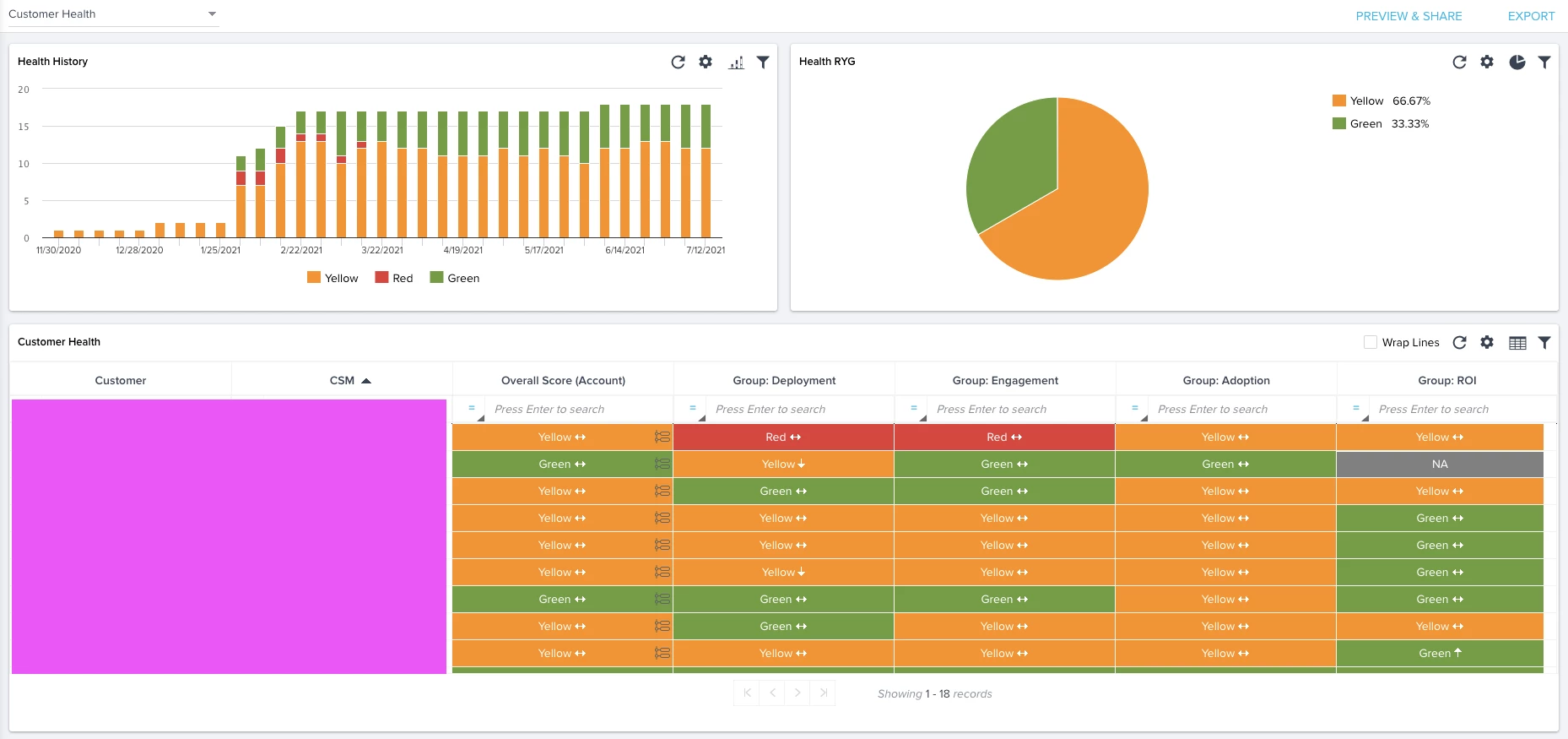
Please reduce the minimum height required on a dashboard for a bar chart report! If you place a bar chart report in the first row of your Horizon Analytics Dashboard it takes up over half the screen. In the old dashboards the bar chart could be a more reasonable height and allow for other reports to share the space.
Horizon Analytics Dashboard:

Old dashboard:
